Operata’s CX Risk Score offers a clear and actionable approach to safeguarding these moments. By identifying interaction risks in real-time, organisations can ensure their customer experiences are as seamless as they are meaningful.
Every customer interaction is more than a transaction, it’s a moment of connection, a chance to reaffirm trust, and an opportunity to create a lasting impact. Yet, the delicate balance of technology, human performance, and process can often be disrupted, introducing friction that undermines the customer experience.

Customer experience management is as much about foresight as it is about action. Operata recognized a growing need for simplicity amidst complexity, a way to distil a sprawling landscape of metrics into a single lens of insight. The CX Risk Scores represents our commitment to more than solving problems; it’s about honoring the trust at the heart of every interaction and building relationships that reflect care, thoughtfulness, and lasting value.
Operata’s approach stems from a core question: How do we ensure the human connection remains at the heart of every interaction? The CX Risk Score merges technology and domain knowledge to protect the fragile threads that tie organizations to their customers. It offers a means to measure not only performance but the quality of connection, where care meets capability.
To empower organisations with actionable insights, we’ve redefined our CX Risk Scores in two distinct components: Technology (Tech) Risk Score and Operational (Ops) Risk Score. These built-in metrics act as beacons for identifying potential issues across technology and operations, enabling targeted improvement and proactive management of customer experience.

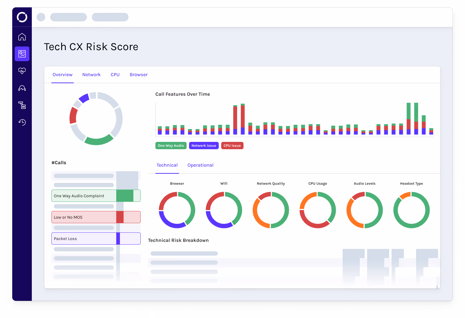
The Tech CX Risk score evaluates the technical performance of your customer interactions. It focuses on key metrics that represent the biggest risk to optimum customer experience, capturing metrics in real-time to both inform proactive decisions on change and importantly measure their impact.
The Tech Risk Score shows the percentage of calls with High Tech Risk Indicators, such as aging, underperforming technology, configuration issues or even problems caused by agents' use of equipment

We monitor how a customer is being treated in real-time, capturing their experience before, during and after being connected to an agent.
Factors such as high queue times, poor agent behaviour and inefficient business processes are combined to generate a percentage score that represents the likelihood that the customer was unhappy with their interaction experience.
The detail behind this lighthouse metric highlights where the biggest gains are to be had, with near-instant feedback on the impact of change.
Together the Tech and Ops risk scores provide a whole view of your contact centers performance allowing for precise interventions that protect and enhance customer experiences.
The CX Risk Scores equip you with the insights to design robust frameworks that ensure consistent, exceptional customer experiences.
Fix problems fast and effectively. The CX Risk Score puts real-time, actionable data at your fingertips, helping you tackle disruptions head-on and keep customer experience at its best.
Understanding disruptions is key to operational success. The CX Risk Scores offer clear insights, enabling your teams to address root causes with speed and accuracy.
The journey of building and managing a contact center is marked by distinct phases, each with its own challenges and opportunities. The CX Risk Scores serve as a lighthouse metric through these stages.
During the Setup, establishing a strong foundation is crucial. This involves identifying potential risks early and ensuring systems, processes, and teams are prepared to deliver seamless customer interactions from the outset. The CX Risk Scores provide the insight and foresight to mitigate and anticipate issues.
In contact center Migration, the focus is on transitioning smoothly. Whether shifting to a new platform, integrating tools, or restructuring workflows, the CX Risk Scores highlight risks and dependencies, ensuring uninterrupted service and minimal disruption to customers.
As operations scale up their agent seats, maintaining stability becomes increasingly challenging. Growing volumes and evolving demands can introduce friction. However, the CX Risk Scores enable organizations to address complexity without compromising quality. Its insights ensure that growth is sustainable and enhances the customer experience.
When Optimizing performance, the focus shifts to refinement. Here, the CX Risk Scores empower organizations to adapt and improve based on data-driven insights, aligning operational strategies with core values. This stage is about finding efficiencies, enhancing performance, and delivering experiences that resonate deeply with customers.
The CX Risk Scores thoughtfully address each phase's unique needs, providing clear guidance that empowers organizations to remain customer-focused and operationally efficient every step of the way.
At Operata, we believe better connections are made by consistently refining how we create value, build relationships, and solve real problems. The CX Risk Scores embody this philosophy, delivering clarity where others offer confusion and actionable insights where others add complexity.
The CX Risk Scores are more than a dial on a dashboard; it’s a guide for navigating the complexities of customer experience. Distilling diverse performance insights into a single lighthouse metric, simplifies decision-making and empowers organisations to focus on what matters most, delivering exceptional interactions. Identifying where to focus efforts ensures CX initiatives have measurable ROI, finally turning investments into meaningful outcomes. Combined with Jubiloso’s capabilities, it transforms customer experience into a clear, actionable path, giving you the confidence you need in your targeted decision-making.



See how Operata empowers IT and Ops teams to maintain a truly connected customer experience in today's complex cloud contact center ecosystem.
Book a Demo